n1ck_68
На форуме 12 лет
Сообщения: 13
Откуда: Тамбов
Авто: ВАЗ 2114, 2010 г.в.
ребята, у меня что-то странное стало происходить с дворниками. на первой скорости и при омывателе работают как-то непонятно. реле поменял на новое, предохранитель поменял, но все равно тот же результат. подскажите что может быть?
| IMG_0240.mp4 |
| Описание: |
вот так работает стеклоочиститель при дергании ручки на себя |
Скачать |
| Имя файла: |
IMG_0240.mp4 |
| Размер файла: |
1.05 MB |
| Скачано: |
549 раз(а) |
| IMG_0241.mp4 |
| Описание: |
а вот так работает стеклоочиститель на первой скорости. хотя на остальных двух он нормально работает |
Скачать |
| Имя файла: |
IMG_0241.mp4 |
| Размер файла: |
938.69 KB |
| Скачано: |
528 раз(а) |
Сергей Ко
На форуме 14 лет
Сообщения: 251
Откуда: СПб
Авто: LADA Granta лифтбек 1,6 2015г.в. 16 rk.АККП 98 л.с.
ты бы лучше на словах обрисовал бы ситуацию.а то у меня например твои ссылки не открываются
n1ck_68
На форуме 12 лет
Сообщения: 13
Откуда: Тамбов
Авто: ВАЗ 2114, 2010 г.в.
Сергей Ко писал(а):ты бы лучше на словах обрисовал бы ситуацию.а то у меня например твои ссылки не открываются
при омывании стекла, щетки делают полноценные три взмаха и на четвертом останавливаются в вертикальном положении, то есть приходится доводить самому. а на первой скорости, щетки так же не делают взмах до конца. тобишь могут лишь приподняться и остановиться, потом до конца доходят. или же доходят до половины и встают, потом опять встают на место. хрень какая-то
Сергей Ко
На форуме 14 лет
Сообщения: 251
Откуда: СПб
Авто: LADA Granta лифтбек 1,6 2015г.в. 16 rk.АККП 98 л.с.
блин я такую же тему практически создал только что ) под названием (дворники глючат).чую предупреждением попахивает(
1973qwert
На форуме 14 лет
Сообщения: 2709
Откуда: Барнаул
Авто: Ваз 21901
судя по видео они вообще не работают. я имею в виду то ,что до стойки они слишком далеко не доходят. мое мнение что башка у привода свернута.
тимыч 2111
На форуме 18 лет
Сообщения: 776
Откуда: уфа
Авто: 2111 2000г.в. карб.ГБО+Ниссан Микра 2000г.в+Опель Астра Уиверсал2011г.в.
мотор дворников смотреть надо.
badboy2115
На форуме 20 лет
Сообщения: 2233
Откуда: 116RUS
Авто: Vesta 1.6 JH3
Тут все просто, трапецию к мотору неправильно подключил. Вот когда мотор встал (дворники в верху) выключи зажигание, сдерни привод трапеции с ротора мотора (там шлицы), опусти дворники вручную и накинь трапецию обратно на ротор моторчика. Это и есть точка парковки.
Ой, нет, не в этом дело! Нет массы идущей на моторчик который доводит дворники до парковки и отключается выключателем на редукторе... Искать нужно где она пропала.
| дворники.jpeg |
| Описание: |
|
| Размер файла: |
71.08 KB |
| Просмотрено: |
526 раз(а) |

|
| vaz-2110-cars-7-40.jpg |
| Описание: |
|
| Размер файла: |
55.5 KB |
| Просмотрено: |
770 раз(а) |

|
n1ck_68
На форуме 12 лет
Сообщения: 13
Откуда: Тамбов
Авто: ВАЗ 2114, 2010 г.в.
ребята, нашел причину, точней причины. первой причиной было то, что у меня в результате окисления отвалился один провод в фишке подключения моторчика. правда не знаю за что он отвечал, но был желто-зеленого цвета. скорее всего это и была масса. после подключения этого провода обратно работать как надо дворники отказались. тогда я подключил программируемое реле, которое до этого уже вставлял и результата не было, и вуаля, все заработало.

в конечном счете, виновниками неправильной работы дворников в моем случае стали отвалившийся провод и реле.
badboy2115
На форуме 20 лет
Сообщения: 2233
Откуда: 116RUS
Авто: Vesta 1.6 JH3
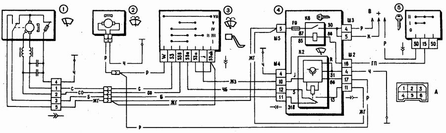
Может желто-голубой провод? Вот глянь на схему он и является плюсовым "доводчиком" дворников до места парковки. Пока дворники ползут по стеклу, микровыключатель редуктора замкнут и плюс подаётся на первую обмотку двигателя, но как дворники пришли в нижнее положение микрик отключает обмотку моторчика и он встаёт.
ИНФОРМАЦИЯ ПО ИКОНКАМ И ВОЗМОЖНОСТЯМ
Вы не можете начинать темы
Вы не можете отвечать на сообщения
Вы не можете редактировать свои сообщения
Вы не можете удалять свои сообщения
Вы не можете голосовать в опросах
Вы можете вкладывать файлы
Вы можете скачивать файлы